Автоматизація Цукрових Заводів | Ефективність, Якість та Прибуток

Сучасні виклики цукрової промисловості

Цукрова галузь - одна з ключових складових харчової промисловості України та Європи. Виробництво цукру з буряка або тростини включає десятки енергоємних і технологічно складних етапів, що потребують точного контролю та стабільності процесів.
Сучасні тенденції ринку доводять: прибутковість цукрових заводів безпосередньо залежить від рівня автоматизації. Будь-яка похибка в дозуванні сировини, температурі, часі варіння чи фільтрації призводить до перевитрат енергії, втрати якості та зниження рентабельності. Саме тому автоматизація цукрових заводів - це не просто модернізація, а стратегічна необхідність для збереження конкурентоспроможності.

Навіщо потрібна автоматизація цукрового виробництва

Головна мета автоматизації - усунути людський фактор, мінімізувати помилки та забезпечити безперервний контроль усіх технологічних етапів, від приймання сировини до відвантаження готового цукру.
Автоматизована система керування технологічним процесом (АСУ ТП) вирішує одразу кілька завдань:

  • контроль якості сировини та готової продукції;
  • оптимізація споживання електроенергії, води та пари;
  • зниження собівартості виробництва;
  • управління обладнанням у реальному часі;
  • прогнозування та запобігання аварійним ситуаціям;
  • збір і аналіз виробничих даних.

Завдяки АСУ ТП усі ділянки виробництва об’єднуються в єдину цифрову екосистему, де кожен датчик, насос або центрифуга працюють синхронно під керуванням єдиного програмного ядра.

Основні етапи виробництва цукру та їх автоматизація

Процес переробки цукрового буряка або тростини складається з кількох стадій, кожна з яких потребує точного регулювання параметрів.
Автоматизація цукрових заводів охоплює такі ключові ділянки:

1. Приймання та підготовка сировини

На бурякопункті система фіксує кількість і якість сировини, керує транспортерами, мийками та подрібнювачами. Автоматичний контроль вологості та засміченості дозволяє зменшити втрати на первинній обробці.

2. Дифузійне відділення

АСУ ТП підтримує оптимальну температуру та швидкість подачі води, контролює процес екстракції цукру зі стружки. Це підвищує вихід цукру та знижує витрати пари.

3. Вапняно-обпалювальне та очищувальне відділення

Автоматичні регулятори дозують вапняне молоко та вуглекислий газ, стабілізуючи рівень pH. Це гарантує високу якість сиропу та мінімізує відходи.

4. Випарна та варильна станції

Система контролює концентрацію соку, тиск і температуру, запобігаючи переварюванню чи передчасній кристалізації. Датчики рівня допомагають оптимізувати витрати енергії.

5. Центрифугування та сушка

АСУ ТП регулює швидкість центрифуг, подачу повітря й температуру в сушарках. Це забезпечує рівномірне висушування кристалів і стабільну якість продукту.

6. Пакування та складування

На цьому етапі система контролює вагу, дозування й герметичність пакування, а також керує логістикою та складськими запасами.

Переваги впровадження АСУ ТП на цукрових заводах

Впровадження комплексної системи управління дає підприємству низку переваг:

  1. Економія енергоресурсів - оптимізація роботи насосів, компресорів і теплових систем зменшує споживання енергії до 25%.
  2. Підвищення якості продукції - автоматичний контроль стабілізує параметри, що впливають на колір і чистоту цукру.
  3. Зменшення витрат на обслуговування - знижується кількість ручних операцій і персоналу.
  4. Підвищення безпеки - система миттєво реагує на аварійні відхилення.
  5. Прозорість процесів - SCADA-платформа показує всі показники в реальному часі та формує звіти.

Таким чином, автоматизація цукрових заводів забезпечує стабільну роботу підприємства, швидку окупність інвестицій та зростання прибутковості.

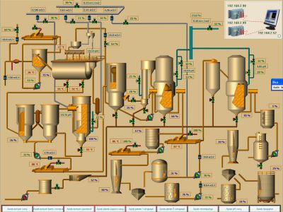
SCADA | Інтелектуальне ядро системи

Понад половину європейських цукрових підприємств працюють на базі SCADA  - сучасної платформи візуалізації, моніторингу та диспетчеризації виробничих процесів. Ця система дозволяє автоматизувати як весь завод, так і окремі цехи - від мийного до енергетичного.
SCADA сумісна з обладнанням більшості світових виробників, що робить її універсальним рішенням для будь-якого бюджету.

Які ділянки автоматизує AutomaTech.Com, Ltd

Компанія AutomaTech.Com, Ltd розробляє та впроваджує проекти АСУ ТП під ключ для всіх відділень цукрового заводу:

  • бурякопункт;
  • мийне відділення;
  • вапняно-обпалювальне й хімічне відділення;
  • жомосушильне й сушильне відділення;
  • насосна станція промислової води;
  • цех підготовки пакувальної тари;
  • пакувальне відділення;
  • склад готової продукції та сировини;
  • енергетичний цех (ТЕЦ);
  • механічний і транспортний відділи;
  • лабораторія контролю якості.

Результат - єдина цифрова платформа, де всі параметри відображаються в режимі реального часу, а оператори працюють через зручний інтерфейс SCADA.

Технічна база та обладнання

Фахівці AutomaTech.Com, Ltd застосовують перевірені компоненти світових брендів:

  • ПЛК: Siemens, Schneider Electric, ABB, OWEN;
  • SCADA  - для візуалізації й моніторингу;
  • Арматура: AUMA, Danfoss;
  • КВП: Emerson, Endress+Hauser, Applisens.

Кожен проект створюється індивідуально, з урахуванням особливостей обладнання, типу палива та потужності систем.

Етапи впровадження автоматизації

  1. Аудит і аналіз технологічного процесу;
  2. Розробка технічного завдання та структури системи;
  3. Проєктування і програмування АСУ ТП;
  4. Монтаж, пусконалагодження й тестування;
  5. Навчання персоналу;
  6. Сервісне супроводження та оновлення.

AutomaTech.Com, Ltd супроводжує клієнта на всіх етапах - від ідеї до введення системи в експлуатацію.

Результати автоматизації цукрового заводу

Після впровадження АСУ ТП підприємство отримує:

  • зниження витрат на енергоресурси на 15–25%;
  • підвищення продуктивності без збільшення штату;
  • стабільну якість і чистоту цукру;
  • мінімізацію браку та відходів;
  • скорочення простоїв обладнання;
  • точний облік усіх етапів виробництва.

Компанія AutomaTech.Com, Ltd має багаторічний досвід реалізації проєктів у харчовій, енергетичній і хімічній промисловості.
Наші переваги:

  • індивідуальний підхід до кожного замовника;
  • гнучка вартість проєктів;
  • перевірені технології та компоненти;
  • цілодобова технічна підтримка.

Автоматизація цукрових заводів - це ключ до стабільності, енергоефективності й високої рентабельності.
Рішення AutomaTech.Com, Ltd допомагають підприємствам перейти на новий рівень управління, знизити витрати та підвищити якість продукції.

Телефон: +38 (096) 501-61-11
E-mail: asu@automatech.com.ua

 

Автоматизація цукрових заводів із системою SCADA
Система АСУ ТП для цукрового виробництва
Диспетчеризація та моніторинг технологічного процесу цукру
Обладнання цукрового заводу з автоматикою