RU
RU
UA
Главная
SCADA
Автоматизированная система налива нефтепродуктов
Горно-обогатительные комбинаты (ГОКи)
Компрессорные установки
Котельные
Сахарные заводы
Пивные заводы
Шахты
Элеватор
WEB-ДИСПЕТЧЕРИЗАЦИЯ
WEB-приложения
Весовое оборудование
Учет складов
Инженерные сети
АСКУЭ
Контакты
RU
RU
UA
Главная
SCADA
Автоматизированная система налива нефтепродуктов
Горно-обогатительные комбинаты (ГОКи)
Компрессорные установки
Котельные
Сахарные заводы
Пивные заводы
Шахты
Элеватор
WEB-ДИСПЕТЧЕРИЗАЦИЯ
WEB-приложения
Весовое оборудование
Учет складов
Инженерные сети
АСКУЭ
Контакты
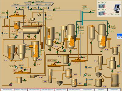
АСУ ТП процесса дефекосатурации сахарного завода
ТЕХПОДДЕРЖКА
ОБОРУДОВАНИЕ и ПО
Обучение персонала
Референции
Гарантийное обслуживание
Статьи